On the Deadlocks - Overview page, users can determine when deadlocking is occurring, where deadlocking is occurring, and deadlock groups.
- In the left-hand Navigation menu, locate the Database section
- Select Deadlocks
- Page will default onto Overview
The goal of the Overview page for deadlocks is to provide insight into deadlocking occurring on your system from a high-level view
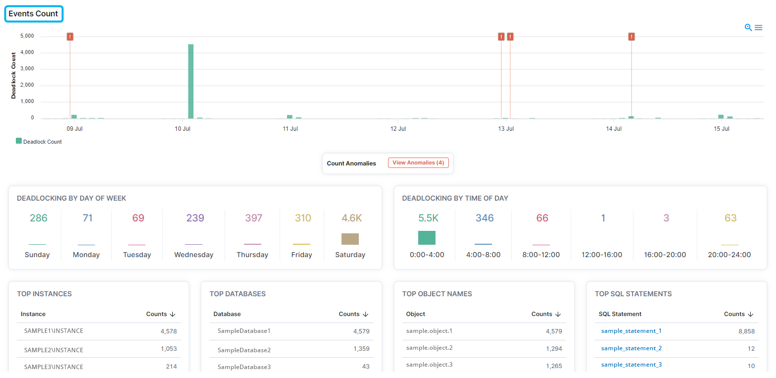
Events Count
In the Events Count section, users can determine the dates, days of the week, and times of the day when deadlocking occurred, when anomalies of deadlocking occurred, and the instances, databases, objects, and SQL statements with the most deadlocking events.

Deadlock Groups are displayed in the lower section of the Deadlocks - Overview page.
